Elgoo Neptune 4 Max
Following on from New 3D Printer, November 2025 we bought a Elgoo Neptune 4 max.
Elgoo Neptune 4 max
- £285
- 420 × 420 × 480 mm Build Volume
- Maximum Acceleration 8,000 mm/s²
- Filament Diameter 1.75 mm
- 500 mm/s Max Speed
- Filament Compatibility: PLA / TPU / PETG / ABS / ASA / Nylon
Getting started
Really getting started
Workflow options
- Upload a file to the web interface
- Put a file on a USB stick, insert it into the printer and select it with the hand held controller
- Probably some other thing
There is a web interface at 192.168.1.61.
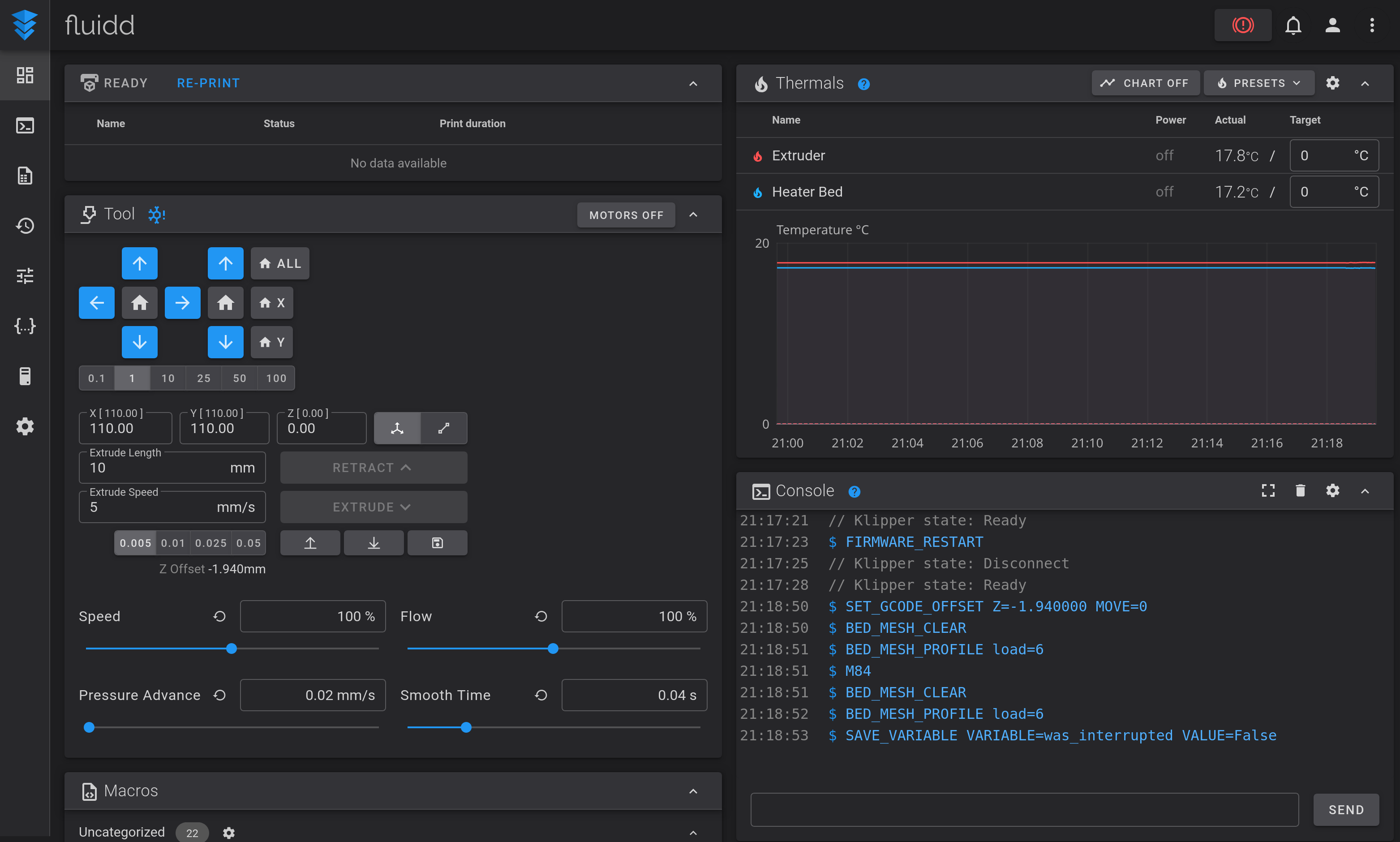
It looks like this to start with:
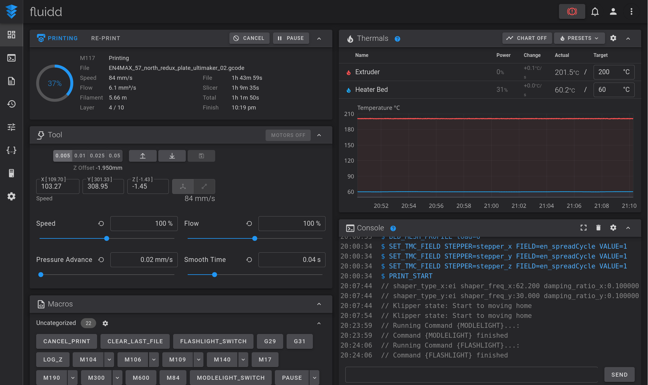
It looks like this while printing a job:
There is a little draw in the front left for tools.
For slicing software, Cura from https://github.com/Ultimaker/Cura seems to be best. Recent cura has built in profile for this printer. Cura AppImage has a missing lib for running on recent debian: https://theitgarage.wordpress.com/2024/12/22/running-cura-5-9-on-debian-unstable-sid-and-debian-13-trixie/
Benchy
Gcode for a benchy that should print in about 30mins: https://user.fm/files/v2-fdad9e17f841f25407e44c9d3979fdc9/EN4MAX_3DBenchy.gcode
This was sliced with “Extra Fast - Draft” to optimise for print time so quality isn't going to be great.
This should come out something like this: https://photos.app.goo.gl/EDvE2rFbJYfZoEMo7
Things that benchy tests (beyond just if you can print anything): https://www.3dbenchy.com/features/
Pros
- Some members ones from this range already, so in-house knowledge
- Big print size, so useful for people who have a smaller one at home
- Open source software for the printer
Cons
- My (Alex) experience of Neptune Pro 3 - making sure the bed is evenly heated before calibration else it doesn't work. So a bigger bed on NP4 might make this more of a hassle? Looking into this, it seems like care with bed heating and calibration is needed.




